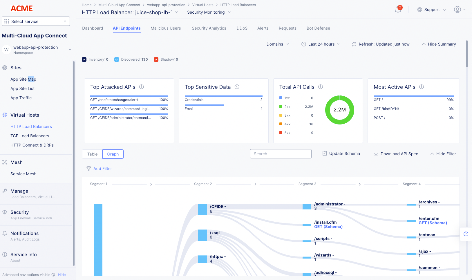
Monitor HTTP Load Balancer

Published April 5, 2023 | Last modified March 12, 2026